IoT Gateways สำหรับ Temperature Controller ตู้แช่เย็น/ห้องเย็น

เชื่อมต่อหลายแบรนด์ขึ้น Coldbytes Cloud เพื่อมอนิเตอร์และควบคุมแบบเรียลไทม์

Coldbytes Cloud

Secure MQTT • Realtime Telemetry • Role‑based Control

What is Coldbytes IoT & Cloud Flow: Temperature Controllers → Coldbytes IoT → Coldbytes Cloud monitoring Temperature Controllers สำหรับตู้แช่เย็นและห้องเย็น เชื่อมต่อผ่าน Modbus RTU Coldbytes IoT เกตเวย์หลายรุ่น รองรับหลายแบรนด์ รวบรวมข้อมูลจาก RS-485 Coldbytes Cloud Monitoring / Control / Alerts แดชบอร์ดเรียลไทม์

Products lineup

เกตเวย์และโมดูลที่ออกแบบมาสำหรับสาย ตู้แช่เย็น / Refrigeration และงานโรงงาน

Bifrost IoT gateway thumbnail
Bifrost IoT gateway
สำหรับ BRLine (BL2052)

อ่านค่าจาก BRLine เพื่อต่อ Cloud “Coldbytes Platform” — ดูกราฟ, ควบคุม, อ่าน/เขียนพารามิเตอร์ผ่านอินเทอร์เน็ต

Wi-Fi 2.4G RS-485 (BRLine) 1:1 / 1:8 (สูงสุด) OTA Firmware
Coldbytes IoT gateway thumbnail
Coldbytes IoT gateway
Generic RS-485/Modbus

รุ่นที่รองรับ: Carel/Dixell ที่มี RS485 ทุกรุ่น

เชื่อมต่อคอนโทรลเลอร์หลากหลายแบรนด์ผ่าน Modbus, ส่งข้อมูลขึ้น Cloud และสั่งงานแบบ Role-based

Wi-Fi 2.4G / Ethernet* Modbus RTU Multi-device TLS MQTT
Nexus IoT gateway thumbnail
Nexus IoT gateway Unified multi-brand RS-485

อุปกรณ์ IoT ที่สามารถอ่านค่าจาก RS485 ได้ทุกแบรนด์ รวมข้อมูลทั้งหมดเข้าด้วยกัน และแสดงผลบนหน้า Dashboard เดียวกันได้ทันที

อุปกรณ์ที่รองรับ เช่น Carel / Dixell / Emerson Next Gen / BRLine และอื่น ๆ ที่เชื่อมต่อ RS485 ได้

WiFi / Ethernet / SIM SD card Relay output Modbus RTU

Dashboard features

Realtime • Secure • Insightful

ภาพรวม Dashboard features ภาพรวม Dashboard features ภาพรวม Dashboard features ภาพรวม Dashboard features ภาพรวม Dashboard features ภาพรวม Dashboard features ภาพรวม Dashboard features

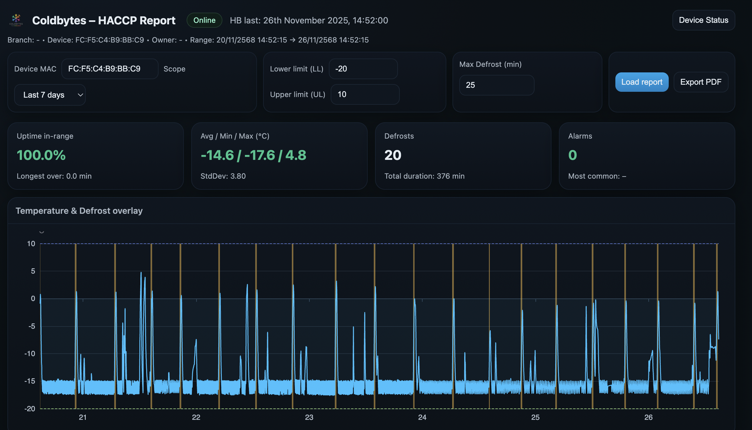
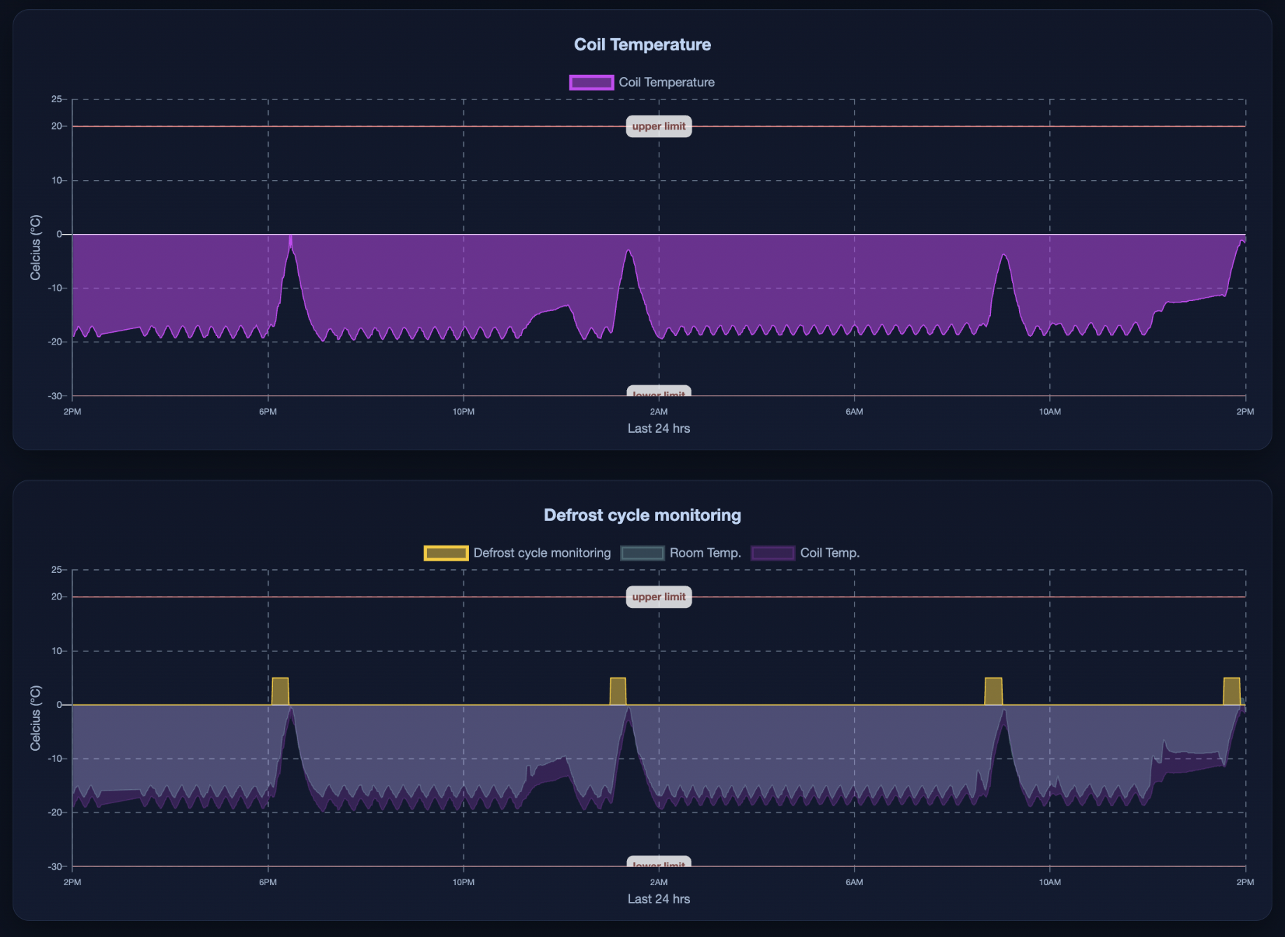
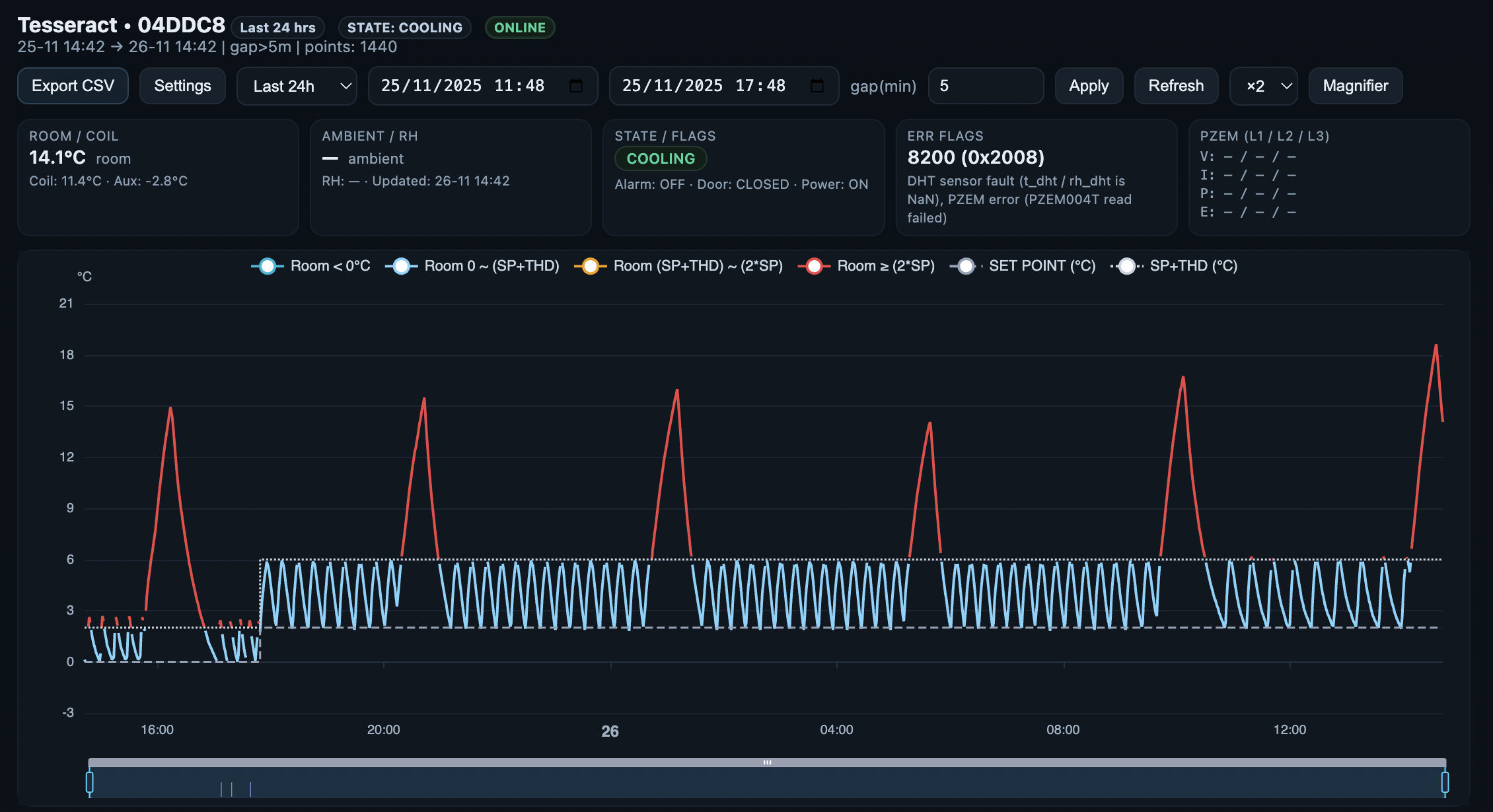
กราฟอุณหภูมิ และ Hysteresis

ดูรอบการทำงาน, จุดตัด, ค่ากำกับ (Setpoint) และแจ้งเตือนผิดปกติ

ควบคุมระยะไกล

สั่งงาน/ปรับพารามิเตอร์แบบ Role‑based พร้อมบันทึก Audit trail

OTA & Versioning

อัปเดตเฟิร์มแวร์จากคลาวด์, จัดการรุ่น และ Rollback ได้

Multi‑device Fleet

บริหารหลายไซต์งาน, Tag/ค้นหาอุปกรณ์ และสรุปสุขภาพระบบ

Security First

MSTLS MQTT, JWT sessions, RBAC, IP allowlist

Export & API

ดึงข้อมูล CSV/JSON และ REST/MQTT API สำหรับเชื่อมต่อระบบอื่น

Dashboard Feature 1 Dashboard Feature 2 Dashboard Feature 3 Dashboard Feature 4 Dashboard Feature 4

Pricing

ราคาเฉพาะบริการ Coldbytes Cloud monitoring. ราคาอุปกรณ์ IoT gateway ให้ติดต่อขอใบเสนอราคาโดยตรงกับบริษัท

Starter
ฟรี 1 ปี หลังลงทะเบียนอุปกรณ์
  • • ดูกราฟอุณหภูมิและค่าต่าง ๆ แบบ Real-time
  • • ปรับ Setting Parameters ผ่าน Dashboard
  • • ส่งออกข้อมูลเป็น CSV
Pro
฿365 / ปี / อุปกรณ์ปลายทาง*
  • • ทุกอย่างใน Starter
  • • ตั้งค่า Email แจ้งเตือนได้
  • • รับแจ้งเตือนผ่าน Telegram
  • • รายงานสรุปการทำงานรายเดือน
Enterprise
Custom / ตามความต้องการของลูกค้า
  • • ระบบ Autonomous ในการปรับค่าค่าต่างๆ และ AI mode
  • • แพ็กเกจตามความต้องการ
  • • เงื่อนไขการให้บริการเฉพาะลูกค้า
  • • รองรับการเชื่อมต่อ/รายงานแบบกำหนดเอง
* อุปกรณ์ปลายทาง (Endpoint) นับตามจำนวนคอนโทรลเลอร์ที่เชื่อมต่อจริง: ตัวอย่าง 1:1 = 1 อุปกรณ์ปลายทาง, 1:8 = 8 อุปกรณ์ปลายทาง

Contact us

ติดต่อทีมงานผ่าน LINE Official Account: Coldbytes Technology — กดปุ่มเพิ่มเพื่อนหรือสแกน QR ด้านขวา

เพิ่มเพื่อนเพื่อรับการช่วยเหลือและใบเสนอราคา

  • • สอบถามสเปกอุปกรณ์ IoT gateway
  • • ขอใบเสนอราคา และนัดเดโม
  • • ลงทะเบียนใช้งาน Coldbytes Cloud

* หากปุ่มไม่ทำงาน ให้ใช้ปุ่ม “เปิดในแอป LINE” หรือสแกน QR ทางขวา

QR Code — LINE Official Account: Coldbytes Technology
สแกนเพื่อเพิ่มเพื่อน LINE OA: Coldbytes Technology